
Inspecta
Gestione delle attività di manutenzione ordinaria e programmata: pianifica e monitora gli interventi di manutenzione per una fabbrica performante!
Gestisci gli interventi di manutenzione dei macchinari aziendali in modo rapido e preciso!

Inspecta è il software di gestione manutenzione di Tesar progettato per ottimizzare la manutenzione degli impianti e garantire la continuità produttiva. Il sistema supporta la pianificazione della manutenzione ordinaria, programmata e straordinaria, con piani di intervento dettagliati per ogni asset aziendale.
Grazie a funzionalità avanzate di monitoraggio e raccolta dati, Inspecta consente di tracciare tempi, materiali e risorse coinvolte, offrendo una visione completa delle attività. Le analisi integrate permettono di controllare costi, performance e stato degli impianti, migliorando l’efficienza operativa.
Il software abilita strategie di manutenzione predittiva e si integra con soluzioni di intelligenza artificiale, contribuendo a prevenire guasti, ridurre i fermi macchina e aumentare la sicurezza. Inspecta rappresenta una soluzione evoluta per la gestione intelligente della manutenzione industriale.
L'intelligenza artificiale al servizio della manutenzione
Gestisci i tuoi impianti grazie all'aiuto dell'AI
Grazie all’intelligenza artificiale integrata in Inspecta, la gestione delle manutenzioni diventa più efficiente, guidata dai dati e orientata alle decisioni. Il sistema monitora macchine e impianti, analizza dati storici, segnali IoT e input degli operatori per supportare l’analisi e suggerire le azioni più efficaci. Un vero assistente digitale che semplifica le attività e e migliora il controllo operativo, rendendo la tua fabbrica più efficiente, connessa e orientata al futuro.
Scarica la nostra brochure istituzionale
Caratteristiche e benefici

- Gestione degli asset aziendali (impianti, macchine, attrezzature, ecc) sui quali è prevista la gestione degli interventi di manutenzione
- Integrazione completa con il collegamento di macchine per la generazione di eventi manutentivi in funzione dei dati acquisiti (cicli macchina, tempo di esercizio, superamento di soglie di determinati parametri, ecc)
- Definizione dei piani di manutenzione con check list operazioni da eseguire e collegamenti a documentazione tecnica e prescrizioni di sicurezza, disegni, ecc
- Gestione delle manutenzioni straordinarie su più livelli
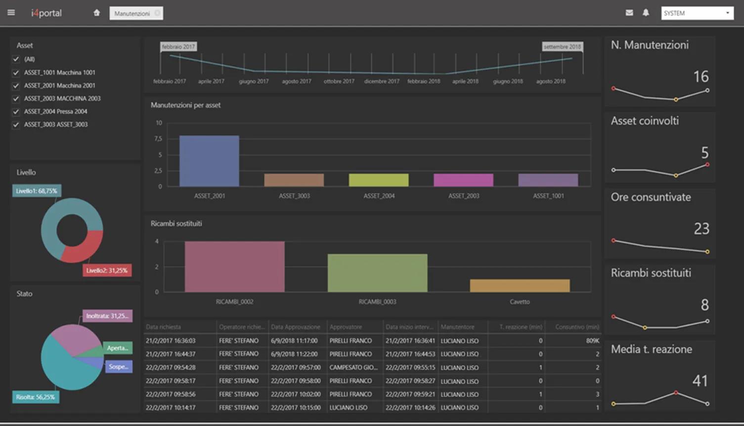
- Supporto per analisi con Dashboard
- Gestione notifiche e allarmi anche da smartwatch
Dove e quando vuoi!

Inspecta permette la gestione tecnica degli asset critici anche in mobilità, grazie alla sua app dedicata!
- Crea con semplicità le tue checklist di ispezione complete di dettagli visuali e raccomandazioni
- Assegnale ai tecnici in campo che le ricevono direttamente sul loro smartphone
- Ad ogni ordine di lavoro allega i documenti necessari (manuali, foto, video, ricambi…) per un intervento perfetto
- Compila l’ispezione digitale con le relative Evidenze Oggettive (dati, foto, video dal campo) e gestisci le non conformità riscontrate
- Traccia tutta l’operatività con lo strumento integrato di Audit Trail










































