
Monitoraggio consumi energetici
Scopri di piùSoftware per il controllo e la gestione dei consumi dell'energia di fabbrica
Il modulo I4Energy è uno strumento innovativo che permette di rilevare i consumi energetici e altre grandezze (gas, azoto, ecc…), relativi alle risorse collegate e di ripartirli sugli ordini di produzione in macchina, in modo preciso in ogni momento.
Grazie a questa soluzione, è possibile ottenere una gestione più efficiente ed economica delle risorse energetiche, ridurre gli sprechi e migliorare la produttività complessiva dell’azienda.
Concreto e indirizzato al futuro

Il modulo I4Energy è facile da configurare e gestire, anche in casi di impianti già esistenti, e garantisce una visualizzazione completa e precisa delle informazioni relative ai consumi energetici. È possibile rilevare qualsiasi parametro messo a disposizione dai vostri impianti produttivi e calcolarne il costo. Inoltre, tramite appositi fattori di conversione, è possibile calcolare le emissioni di CO2 derivanti dai consumi rilevati, i dati saranno sempre a disposizione nell’ottica di calcoli di efficientamento degli impianti.
Mediante il nostro Software MES, è possibile definire la tipologia di grandezze che si desidera misurare, l’unità di misura di riferimento, la metodologia di calcolo e i relativi costi.
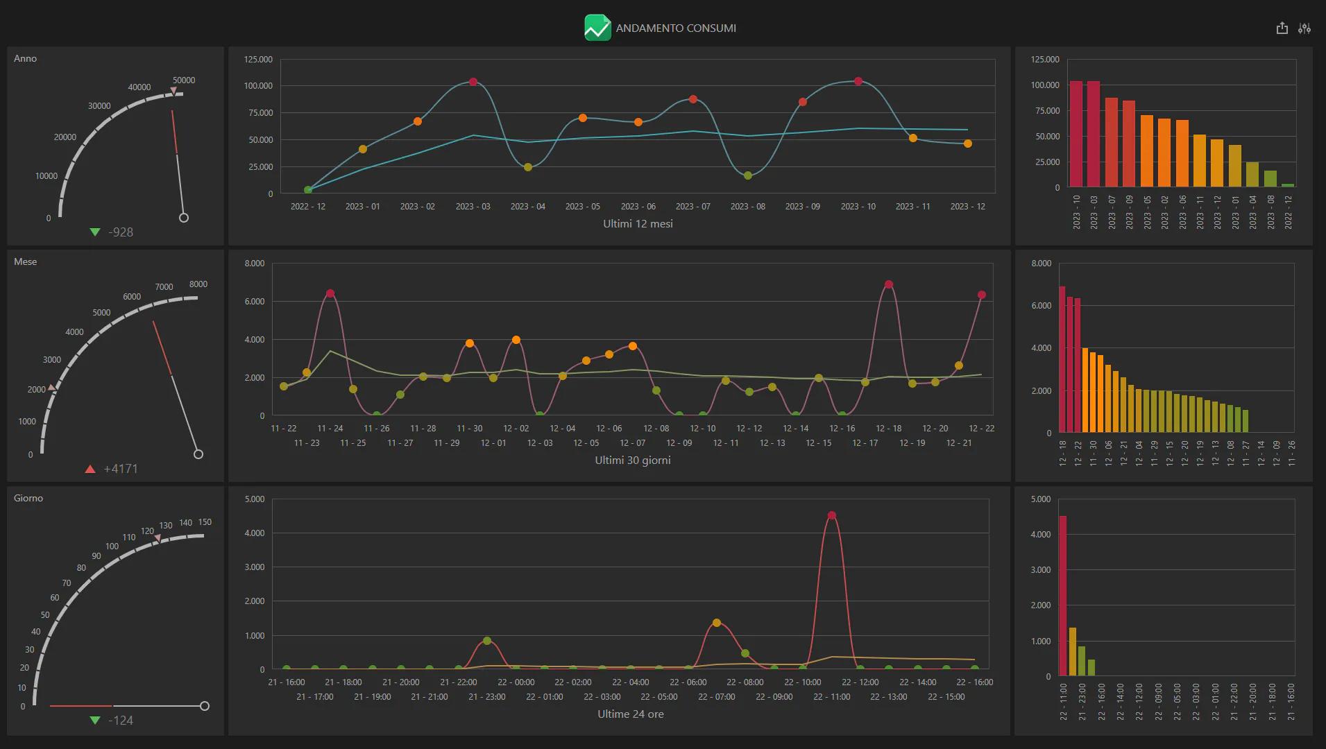
I dati possono essere consultati attraverso dashboard interattive, che permettono un’analisi semplice e immediata e l’integrazione tra i dati di produzione (performance degli impianti, fermi, inefficienze, ecc..) e l’andamento dei consumi di ogni risorsa coinvolta. Questa integrazione è il vero valore aggiunto della soluzione, che permette di identificare strategie volte al miglioramento.
Scarica la brochure di prodotto

Non solo energia
Tramite I4Energy la costificazione delle grandezze rilevate in produzione può spingersi oltre il “semplice” consumo energetico.
Ogni parametro raccolto dagli impianti produttivi, come gas e materiali consumabili (filo saldatura, granulato plastico, etc…), può essere associato a un costo e abbinato direttamente all’ordine di produzione durante il normale processo produttivo.
Questo permette di valorizzare in maniera molto precisa e puntuale il costo di ogni ordine di produzione e ciò è di vitale importanza in questo momento storico.
Rilevazione dei consumi energetici
attraverso qualsiasi dispositivo di campo o tramite collegamento diretto con la macchina
Valorizzazione economica
dei consumi energetici nel tempo
Ripartizione dei costi
sui diversi articoli / ordini di lavoro
Analisi attraverso
dashboard interattive e personalizzate
Gestione degli allarmi
con notifica via mail
Interfaccia Web
di consultazione di valori storici e istantanei
Tabelle dati
esportabili e personalizzabili
Configurazione
delle diverse grandezze oggetto del rilievo (corrente elettrica, gas…)
Rilevazione delle emissioni di CO2
derivanti dai consumi rilevati
I benefici per l’azienda

Grazie al modulo I4Energy è possibile:
- Avere un controllo totale sui consumi energetici
- Effettuare analisi dettagliate
- Ottimizzare le risorse energetiche
- Individuare facilmente eventuali criticità o inefficienze
- Ridurre gli sprechi e i costi di produzione
- Rilevare e costificare ogni tipo di grandezza
- Costificare precisamente gli articoli prodotti
- Orientare l’azienda verso un’ottica più green
- Avere agevolazioni nell’ottenimento di Certificazioni legate ad aziende energivore





